MiningOS Logo
Use MiningOS

Dashboard

Primary monitoring interface displaying real-time hashrate, power consumption, incidents, and pool status.

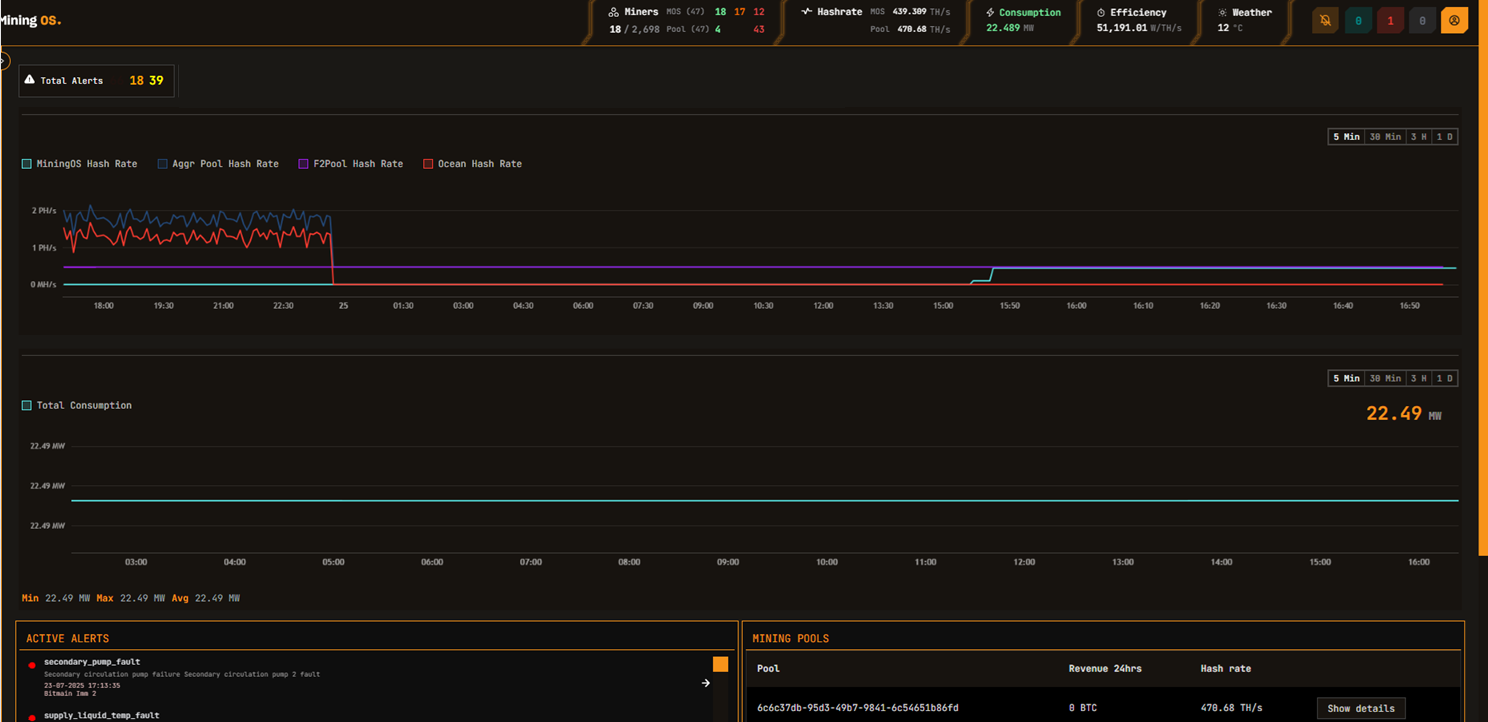
The Dashboard is the primary monitoring interface in MiningOS, providing real-time visibility into your Bitcoin mining operation's performance. It displays key metrics including hashrate, power consumption, active incidents, and mining pool status in a unified view.

For header bar metrics and alert indicators, see the Header documentation. For an overview of how this data is collected and aggregated, see Architecture — Data Flow.

Dashboard Overview

For comparison, the Hash rate line chart shows both MiningOS and pool data. In case of discrepancy, refresh the page to confirm the discrepancy. For detailed pool configuration, see the Pool Manager Module.

In the MVP, the power consumption chart is updated every 5 seconds, but it can take up to 5 minutes to get updated on the UI. For real-time container-level power monitoring, see the Widgets Page.

Dashboard Controls

ElementDescription
Timeline ToggleQuick toggle for the timeline. Select time ranges to view historical data.
Actions IndicatorsIn GRAY: Your Actions pending submission. In RED: Your Actions submitted and pending approval. In BLUE: Actions submitted by others that you can approve or reject. See Requests & Approvals for the full authorization workflow.
Power ConsumptionPower consumption as per interval selected. Thresholds are configured per site based on power purchase agreements. See Header for threshold color coding.

Active Incidents Card

The Active Incidents card displays real-time alerts requiring operator attention. Alerts are color-coded by severity and ordered by priority.

ColorSeverityAction Required
RedHIGHImmediate attention required
OrangeMEDIUMInvestigation recommended
GreenLOWMonitor and review

On click, the user will navigate to the specific device in the Explorer.

Active Incidents Card

For complete alert reference including alert codes and troubleshooting, see the Alerts Manual.

Mining Pools Card

The Mining Pools card shows the status of configured mining pool connections and hashrate distribution.

Mining Pools CardMining Pools Details
Mining Pools CardMining Pools Details

Pool Architecture

Each miner maintains an individual pool connection to record hashrate. MiningOS reads aggregated data from the pool via a single connection for all miners linked to a given pool account. For details on how this data flows through the system, see Architecture — Data Flow.

MiningOS configures 3 pools for each miner:

PriorityPurpose
PrimaryPreferred mining pool for normal operation
Failover 1First backup if primary is unreachable
Failover 2Second backup for additional redundancy

Miners automatically switch pools if the previous one cannot be connected. Failover pools can belong to different pool providers. MiningOS currently supports:

Pool ProviderDocumentation
Ocean PoolTransparent, non-custodial Bitcoin mining pool
F2PoolMulti-cryptocurrency mining pool

For pool endpoint configuration and assignment, see the Pool Manager Module. For pool worker setup, see Installation Guide.

Pool Health Monitoring

MiningOS performs daily background checks on miner pool settings and generates alerts for any deviations from the configured pools.

Alert CodeDescriptionSeverity
wrong_miner_poolMiner connected to incorrect poolMedium
wrong_miner_subaccountMiner using wrong subaccountMedium
wrong_worker_nameWorker name does not match MiningOS IDMedium
ip_worker_nameWorker name contains IP instead of IDLow

These alerts can be filtered in the Alerts page. For container-specific pool setup procedures, see Container Example: Bitdeer.

Always configure pools through MiningOS rather than vendor tools. Configuring pools outside MiningOS will cause worker name mismatches and trigger alerts.

On this page