MiningOS Logo
Use MiningOSInventory Module

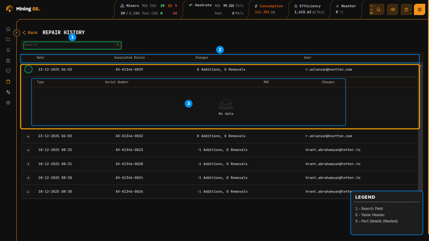
Repair History

Chronological log of all maintenance activities performed on mining equipment.

The Repair History sub-page provides a chronological log of all maintenance activities performed on mining equipment. Accessible from the Inventory sidebar, this view enables operators to track part replacements, diagnose recurring issues, and audit technician activities.

For documenting repairs with notes, see Comments. For spare parts tracking, see Spare Parts Inventory.

Repair History Overview Figure 18: Repair History showing expandable repair records with part change details


Page Controls

ControlFunction
SearchFilter records by device code, date, or technician email
BackReturn to Inventory Dashboard

Search Examples

Search TermResult
AM-S19XP-0037Shows repairs for specific miner
2024-01Shows repairs from January 2024
tech@example.comShows repairs by specific technician
CB-Shows repairs involving control boards

Repair Records Table

The main table displays repair events in reverse chronological order.

ColumnDescriptionRelated Documentation
DateTimestamp when repair was logged
Associated DeviceMiner code that received the repairMiner Short Codes
ChangesSummary of part additions and removalsChange Summary Format
UserEmail address of technician who performed the repairUser Management

Each row can be expanded using the "+" icon to reveal detailed part change information.


Expanded Part Details

Expanding a repair record displays a nested table showing individual component changes.

ColumnDescriptionRelated Documentation
TypeComponent category (Controller, PSU, Hashboard)Spare Parts Inventory
Serial NumberPart serial number or QA inventory reference
MACNetwork MAC address (for control boards)
ChangesDirection indicator (Added or Removed)

When no parts were physically changed during a repair (e.g., software-only fixes or status updates), the expanded section displays "No data".


Change Summary Format

The Changes column uses a compact notation indicating parts added and removed during the repair.

FormatMeaningExample Scenario
0 Additions, 0 RemovalsNo physical part changesSoftware update, status change
-1 Additions, 0 RemovalsOne part removed, none addedPart removed for testing
1 Additions, 1 RemovalsOne part swapped (removed and replaced)Faulty part replacement
2 Additions, 0 RemovalsTwo parts addedInstalling new components
0 Additions, 2 RemovalsTwo parts removedStripping for parts

Negative addition values indicate parts were removed from the miner. This tracking enables accurate inventory reconciliation between Miners Inventory and Spare Parts Inventory.

Understanding the Math

When a part swap occurs:

  • 1 Addition: New part installed from spare inventory
  • 1 Removal: Old part returned to spare inventory (status: Faulty or Recovered)

This bidirectional tracking ensures:

  • Spare parts inventory stays accurate
  • Part history is fully auditable
  • Cost accounting reflects actual part consumption

Workflow Integration

Repair records are created through these workflows:

SourceActionDocumentation
Miners InventorySelect miner → Actions → RepairMiners Inventory — Actions
ExplorerMiner → MaintenanceO&M — Maintenance Lab
CommentsField technician repair notesComments

On this page